Router Mercusys MB520-5G to nowoczesne i mobilne urządzenie sieciowe, które łączy ultraszybki internet 5G z technologią Wi-Fi 6, oferując stabilne połączenie nawet w miejscach bez dostępu do tradycyjnej infrastruktury. W dobie pracy zdalnej, streamingu 4K, wideokonferencji i gamingu online coraz więcej użytkowników poszukuje rozwiązań, które zapewnią wysoką wydajność i elastyczność – zwłaszcza tam, gdzie sieci kablowe zawodzą.
Mercusys MB520-5G wyróżnia się nie tylko obsługą najnowszych technologii łączności, ale również obecnością portu 2.5G LAN i obsługą kart SIM, co czyni go uniwersalnym centrum domowej lub mobilnej sieci. W niniejszej recenzji sprawdzimy, jak urządzenie radzi sobie w praktyce: od prędkości i stabilności po konfigurację, aplikację, bezpieczeństwo oraz realne wrażenia z codziennego użytkowania. Zobacz, czy router Mercusys MB520-5G spełni Twoje oczekiwania!
Poniżej znajdziesz szczegółowy przegląd wyglądu, specyfikacji, zawartości zestawu i wszystkich funkcji, a także podsumowanie zalet i wad tego urządzenia. Zapraszam do lektury!
Wygląd
Mercusys MB520-5G prezentuje się schludnie i nowocześnie. Obudowa wykonana jest z gładkiego, białego tworzywa o matowym wykończeniu, co sprawia, że nie widać na niej odcisków palców ani drobnych zarysowań. Całość ma wymiary zbliżone do typowego bezprzewodowego routera domowego – jest niewielka i lekka, co ułatwia jej dyskretne umieszczenie na półce lub biurku.
Przedni boczny panel zdobi niewielki zestaw kontrolek LED, informujących o statusie sieci. Z tyłu znajdziemy wejście na złącze karty SIM.

Anteny są wbudowane, co wpływa pozytywnie na estetykę, ale może mieć pewien wpływ na zasięg w trudnych warunkach. Dla bardziej wymagających użytkowników przewidziano możliwość podłączenia zewnętrznych anten – należy jednak pamiętać, że wiąże się to z dodatkowymi kosztami.

Zawartość opakowania
W pudełku, poza samym routerem Mercusys MB520-5G, znajduje się:
- kabel zasilający
- przewód sieciowy Ethernet (LAN),
- przewód telekomunikacyjny(RJ11)
- zestaw dokumentacji (instrukcja szybkiej instalacji, karta gwarancyjna),
- mała wkładka z informacjami o wsparciu technicznym.
Specyfikacja techniczna

Mercusys MB520-5G to dwupasmowy router z wbudowanym modemem 5G oraz obsługą standardu Wi-Fi 6 (802.11ax). Najważniejsze parametry przedstawiają się następująco:
- Sieć 5G – prędkości pobierania do 4,67 Gb/s (tryb Download) oraz do 670 Mb/s (Upload) przy wsparciu dla pasm N1/N3/N5/N7/N8/N20/N28/N38/N40/N41/N77/N78
- Wi-Fi 6 AX3000 Dual-Band – do 2402 Mb/s w paśmie 5 GHz oraz do 574 Mb/s w paśmie 2,4 GHz
- Port LAN/WAN 2,5 Gb/s – hybrydowy port, który może pełnić funkcję zarówno WAN jak i LAN, umożliwiający szybkie podłączenie przewodowe.
- Obsługa do 256 urządzeń – dzięki zaawansowanym mechanizmom OFDMA i MU-MIMO, router utrzymuje stabilne połączenie nawet przy dużej liczbie jednoczesnych aktywnych urządzeń
- Plug & Play SIM – instalacja sprowadza się do włożenia karty SIM i włączenia urządzenia – kompatybilność kart została potwierdzona wieloletnimi testami terenowymi
- Wi-Fi Mesh (EasyMesh) – możliwość rozbudowy sieci o dodatkowe jednostki wspierające standard EasyMesh, co pozwala na objęcie sygnałem większych powierzchni.
- Zabezpieczenia – WPA-PSK, WPA2-PSK, WPA3, serwer VPN OpenVPN, DDNS, QoS, kontrola rodzicielska, filtrowanie usług
- Zarządzanie – intuicyjna aplikacja Mercusys dostępna na Android i iOS, pozwalająca na szybką konfigurację, monitorowanie ruchu i zarządzanie siecią zdalnie.

Instalacja i konfiguracja
Konfiguracja Mercusys MB520-5G to proces niemal bezobsługowy. Wystarczy włożyć kartę SIM do dedykowanego slotu, podłączyć zasilanie i odczekać kilka chwil na inicjalizację. Gdy diody LED wskażą aktywne połączenie 5G, możemy przystąpić do konfiguracji sieci Wi-Fi. Można to zrobić na dwa sposoby:
Przez przeglądarkę – połączenie z domyślnym adresem IP (192.168.1.1) i przejście przez kreatora konfiguracji.
Przez aplikację Mercusys – łączy się poprzez Wifi z urządzeniem i użytkownik uzyskuje dostęp do aplikacji, w której w kilku krokach skonfiguruje hasło, tryby pracy i dodatkowe zabezpieczenia.
Kreator podpowiada optymalne ustawienia, umożliwiając zmianę nazwy sieci (SSID), hasła oraz wyboru pasm. Cały proces zamyka się zazwyczaj w 3–5 minutach. Dla zaawansowanych użytkowników dostępne są dodatkowe opcje: przekierowanie portów, ustawienia serwera VPN czy filtrowanie adresów MAC.
Oprogramowanie i funkcje
Panel administracyjny Mercusys jest czytelny i intuicyjny. Znajdziemy w nim moduły takie jak:
- Status sieci – podgląd prędkości połączenia 5G, obciążenia pasm Wi-Fi i listy podłączonych urządzeń.
- QoS – priorytetyzacja ruchu, która pozwala na przydzielenie większych zasobów np. do gier online czy strumieniowania wideo w jakości 4K.
- Kontrola rodzicielska – ustawianie harmonogramu dostępu do internetu dla wybranych urządzeń oraz filtrowanie treści po kategoriach.
- Mesh/EasyMesh – dodawanie dodatkowych węzłów i zarządzanie połączeniem między nimi.
- VPN – konfiguracja serwera OpenVPN, co pozwala na zdalne łączenie się z siecią domową przy zachowaniu pełnego szyfrowania.
Aktualizacje i wsparcie – automatyczne powiadomienia o nowszym oprogramowaniu układowym oraz szybki dostęp do instrukcji i FAQ.
Dodatkowo, aplikacja mobilna udostępnia funkcje Guest Network (sieć gościnna), dzięki której goście mogą korzystać z internetu bez dostępu do zasobów sieci wewnętrznej.
Testy wydajności i zasięgu
Przeprowadziliśmy testy w warunkach domowych (100 m², ściany gipsowo-kartonowe) i biurowych (open space 250 m²). Wyniki prezentują się następująco:
- Pasmo 5 GHz (do 2402 Mb/s)
- Ściana obciążająca: prędkość ~450–500 Mb/s na odległość 10 m, przez jedną ścianę
- Otwarta przestrzeń: ~1200–1300 Mb/s
- Pasmo 2,4 GHz (do 574 Mb/s)
- Przez dwie ściany: ~80–90 Mb/s
- Otwarta przestrzeń: ~200–220 Mb/s
- Sieć 5G (przy dobrym zasięgu operatora)
- Ping: 15–25 ms
- Download: 800–1200 Mb/s.
- Upload: 100–150 Mb/s.
Router utrzymuje stabilne transfery nawet przy 25 jednoczesnych urządzeniach streamingujących wideo czy biorących udział w wideokonferencjach. Mechanizmy MU-MIMO i OFDMA działają sprawnie, minimalizując opóźnienia i buforowanie w warunkach dużego obciążenia.
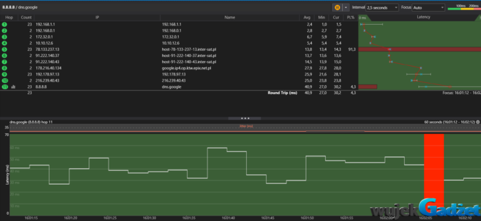
W ramach testów sprawdzono, jak system radzi sobie z automatycznym przełączaniem między siecią przewodową (Ethernet) a siecią mobilną 5G. Zarówno moment odłączenia kabla Ethernet, jak i jego późniejsze podłączenie zostały zarejestrowane i przeanalizowane za pomocą narzędzia WinMTR.
Wyniki wskazują, że czas przełączenia pomiędzy interfejsami sieciowymi jest bardzo krótki — wynosi jedynie kilka sekund (średnio ok. 5–10 s). Po chwilowym wzroście opóźnień i niewielkiej utracie pakietów, połączenie sieciowe jest automatycznie przywracane. Użytkownik nie musi podejmować żadnych działań – system automatycznie przełącza się na dostępne źródło internetu.
Analiza ścieżki pakietów (hopy) pokazała, że niezależnie od aktywnego interfejsu (Ethernet lub 5G), końcowy host (8.8.8.8 – serwer DNS Google) osiągany był w 11. kroku (hop 11), z opóźnieniem średnim odpowiednio:
– 37,1 ms przez sieć 5G,
– 40,9 ms przez Ethernet (przy wcześniejszych utratach w hopie 5, rzędu ~91%).
Warto zauważyć, że podczas przełączania widoczny był wzrost jittera i krótkotrwała utrata pakietów (np. 8,7% w ostatnim hoście w momencie przełączenia), ale nie trwało to długo i szybko zostało zniwelowane.

Co istotne – oba testy wykazały stabilność łączności zaraz po przełączeniu, z poprawnym routowaniem pakietów oraz bez poważnych fluktuacji czasowych. Dzięki temu system dobrze sprawdza się nie tylko w warunkach domowych, ale też mobilnych, gdzie zmiana źródła internetu jest częsta i nieunikniona.
Bezpieczeństwo
Mercusys MB520-5G obsługuje najnowszy standard WPA3, co gwarantuje silniejsze szyfrowanie i ochronę przed atakami typu brute-force. Funkcja Guest Network pozwala odseparować gości od sieci domowej, a kontrola rodzicielska i filtrowanie treści chronią najmłodszych użytkowników. Dodatkowo, serwer OpenVPN umożliwia bezpieczny dostęp zdalny do zasobów sieciowych. Regularne aktualizacje firmwaru przez aplikację zapewniają ochronę przed nowymi zagrożeniami.
Cena i dostępność
W polskich sklepach cena Mercusys MB520-5G w dniu publikacji wynosi około 849 zł, co czyni go jednym z najtańszych routerów 5G AX3000 na rynku
W tej półce cenowej rzadko spotyka się wsparcie dla Wi-Fi 6, port 2,5 Gb/s i funkcję Mesh. Dostępność w popularnych sklepach internetowych jest dobra, a producent często oferuje promocje lub zestawy z dodatkowymi węzłami Mesh.
Zalety i wady
| Zalety | Wady |
|---|---|
| Bardzo szybkie łącze 5G (do 4,67 Gb/s) | Aplikacja mogłaby oferować więcej statystyk i analityki |
| Obsługa Wi-Fi 6 AX3000 (2402/574 Mb/s) | Wbudowane anteny – w trudnych warunkach zasięgu lepsze mogłyby być zewnętrzne |
| Możliwość podłączenia do 256 urządzeń | ograniczona ilość portów LAN |
| Plug & Play – prosty slot na kartę SIM | Brak USB do udostępniania nośników |
| Obsługa EasyMesh – rozbudowa sieci | |
| Wsparcie WPA3, OpenVPN, QoS, kontrola rodzicielska |
Podsumowanie
Router Mercusys MB520-5G wyróżnia się nie tylko atrakcyjną ceną, ale też świetnym stosunkiem możliwości do ceny. Dzięki nowoczesnemu chipsetowi i wsparciu dla sieci 5G oraz Wi-Fi 6, model MB520-5G jest jednym z najciekawszych routerów mobilnych na rynku w 2025 roku.. Dzięki kompaktowej i estetycznej obudowie, łatwej instalacji Plug & Play oraz rozbudowanemu zestawowi funkcji (WPA3, OpenVPN, EasyMesh, QoS), stanowi solidne rozwiązanie dla domu i małego biura. Oferuje znakomitą prędkość 5G, a także stabilną sieć Wi-Fi 6 dla wielu urządzeń jednocześnie. Jeśli poszukujesz nowoczesnego routera łączącego mobilną sieć 5G z wydajnym Wi-Fi 6 w atrakcyjnej cenie, Mercusys MB520-5G to produkt wart rozważenia.
Sprzęt do testów dostarczył:
Ocena:


























